BI & Reporting
Overview
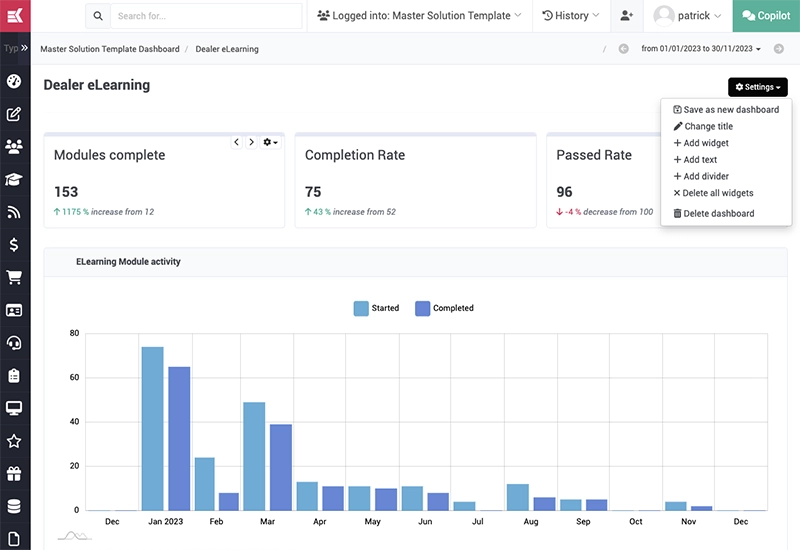
Benefit from both pre-built reports and powerful tools to easily create and configure reporting dashboards in your admin console.
Benefit from both pre-built reports and powerful tools to easily create and configure reporting dashboards in your admin console.
Fine-tune reports with custom date ranges
Effortlessly export data in a snap to CSV
Select from a library of widgets to build a custom dashboard
Arrange & reorder reporting widgets with ease
Customize layout with flexible grids systems